
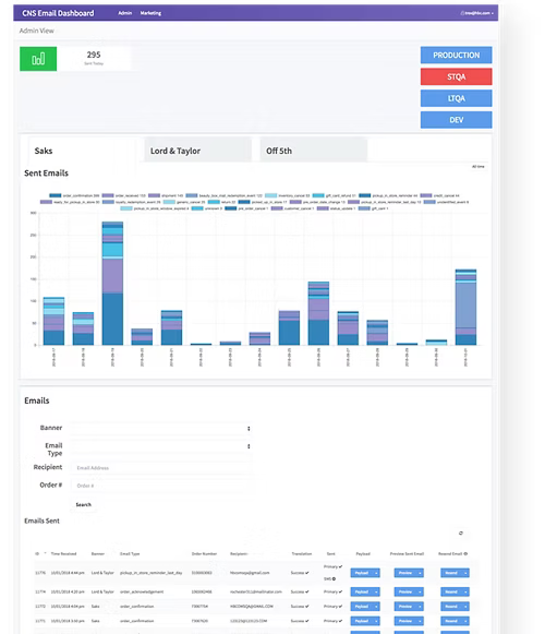
The Engineer & QA team use the CNS dashboard to deploy & test transactional emails for Saks and Hudsons Bay.
It was initially put together by an engineer but I was asked to look at the design and make some UI and functionality improvements.
This initiative was brought to life through close collaboration across several functions:



After sketching, and getting a better understanding of what the initial layout will look like. I then created low fidelity wireframes on Sketch.
This helps iron out some details that felt like good ideas at first and gives me an idea of what to improve.







Overall, the engineers were really happy with the updates.
It made their everyday work a lot smoother.